Skip to main content

Analyze your data using a top-down approach

Statistical Calculations and Data Analytics are core features of WATS. Our customers benefit from the effective guidance of a top-down approach, where True Yield metrics are at the center. Investigate your Yield in highly granular reports, from enterprise-level, all the way down to individual measurements and serial numbers.

Identify your top failing and most time-consuming operations

You can quickly and easily identify your most frequent failing test and most time-consuming steps, ensuring that you spend your time investigating the processes with the most potential for improvement. The Process Heatmap is a central place for starting root cause analysis, offering a more intuitive and efficient way to manage your manufacturing test data.

More about WATS Process Heatmap

Storing test data and analyzing them was as long as I can remember always a challenge. It stopped suddenly in the moment I started using WATS!

Matthias StraußProduction Manager Service and Support,Sennheiser

Process Capability Analysis

WATS Process Capability Analysis will ensure that your test coverage is as good as you intended it to be. Reveal any issues related to your test limits by investigating Cpk values on all test steps.

Test Step Analysis

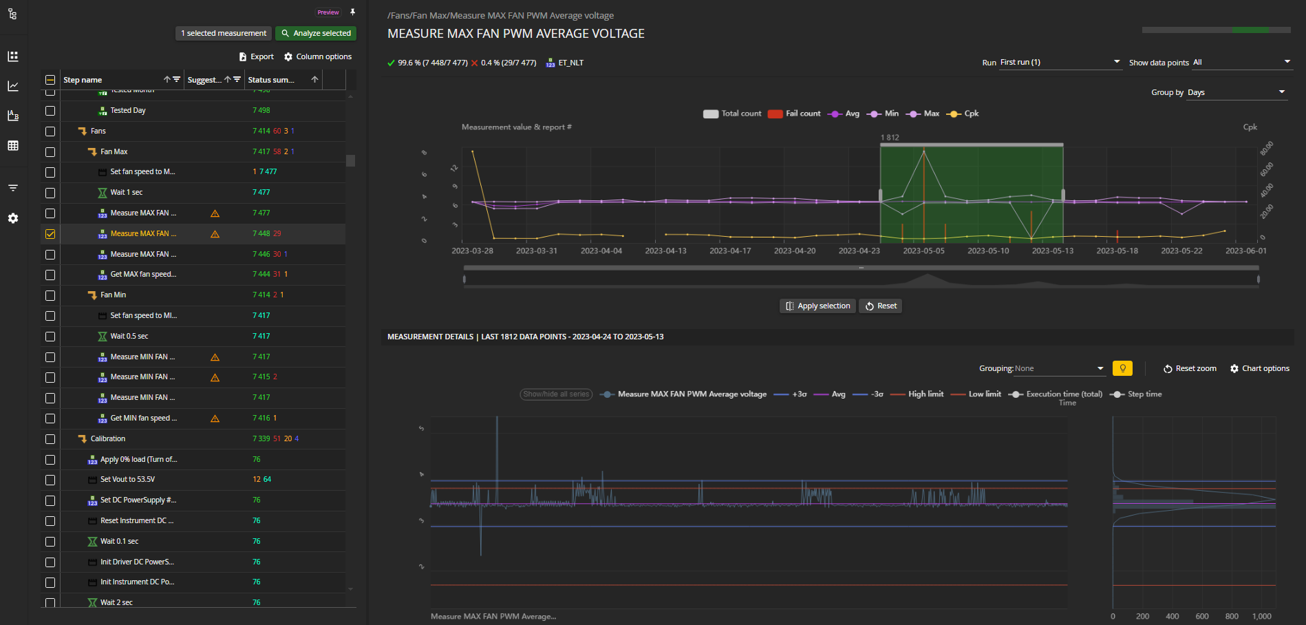
Test Step Analysis is our most used tool in WATS.  Test step analysis provides tools to analyze specific test steps of one or more sequences. It enables a visual representation of the actual measurements as well as analysis for top failing, most time-consuming steps, cpk metrics and more.

More Thorough Analysis Than Ever Before

By aggregating your data WATS can straight away show you averages, mins, maxes, and CpK plotting a series against a particular index or time. And if you’re interested in zooming in on something more specific that’s available too.

For example, you might want to plot the data you have of temperature against measured voltage. This could then be displayed by test station, so you can check for outliers or make sure everything is within tolerance. It’s not just limited to test station though, you could pick test fixture, revision, operator, there’s an almost infinite number of possible combinations of measurement plotting which we’re excited to see users put to work in real testing environments.

Additional Graphing Options

Users will also have access to additional graphing options, including I-MR, CUSUM, and X Bar. On top of that, you can use box plots to show all your data at once or go down a level and separate by test station, revision, operator – just like the other graphing options.

Two modules for Analysis

Test step analysis is a module available from the Reporting part of the Analytics application. It is used to identify which test sequences and steps to investigate, as well as providing a high level overview of different metrics and potential issues.

While considered a part of Test step analysis, Step Details is its own stand alone analysis tool. It can be opened from the Test step analysis module as well as from any step in a UUT report or from a Process Heatmap.

Learn more about Test Step Analysis:

More Features

Repair & Analytics

MAC & Serial Number

Dashboards

Asset Management

Software Distribution

Software Distribution